Observability Stack on K3s: Grafana + Prometheus + Loki + Alloy

Cluster Provisioning and Alert Manager through Grafana
Your cluster is running, your pods are spinning, and you have absolutely no idea what’s happening inside. Welcome to the blind spot of self-hosting. The Grafana-Prometheus-Alloy-Loki stack is your escape from this darkness—a unified observability platform that collects metrics, aggregates logs, and screams at you before your users do.
Prometheus scrapes and stores time-series metrics from your nodes, pods, and applications. Loki does the same for logs, but without indexing the content (making it lightweight and cheap). Alloy acts as the collection agent, shipping logs from your pods to Loki. Grafana ties everything together with dashboards, queries, and alerting rules.
Alloy is Grafana's unified telemetry collector—the successor to Promtail, Grafana Agent, and a dozen other single-purpose collectors. Instead of running separate agents for logs, metrics, and traces, Alloy handles all three through a single binary with a declarative configuration language. It replaced Promtail in early 2024, so if you're following older tutorials that mention Promtail, Alloy is the modern equivalent with broader capabilities.
You absolutely could. Datadog, New Relic, Grafana Cloud—they all work beautifully. They also charge per host, per metric, per GB ingested, per alert, and occasionally per dream you had about Kubernetes. A modest 3-node cluster with reasonable log volume can easily cost $200-500/month in managed observability. This stack? Zero. The only cost is your time and the compute resources you're already paying for.
This stack takes 30 minutes to deploy and a lifetime to maintain. ZipOps clusters ship with Prometheus, Loki, and Grafana pre-configured—same stack, zero YAML. If observability is a means to an end, not the end itself, see what we're building.
In production Kubernetes environments, this stack handles millions of metrics and gigabytes of logs daily. It’s what powers observability at companies that decided their cloud bills were getting ridiculous.
Init
What you need
Before diving in, ensure you have:
A running k3s cluster from the Hetzner Terraform setup
kubectlconfigured against your cluster with properkubeconfigfile[optional] a domain for access without
port-forward(strongly recommended)
How the Stack Fits Together
The observability pipeline flows in two parallel streams:
Metrics path: Prometheus scrapes /metrics endpoints from your pods and nodes every 15-30 seconds, stores time-series data locally, and exposes it to Grafana for dashboards and alerting rules.
Logs path: Alloy runs as a DaemonSet on every node, tails container logs from /var/log/pods, enriches them with Kubernetes metadata (namespace, pod name, labels), and ships them to Loki. Loki indexes only metadata—not log content—keeping storage costs low.
Grafana sits at the query layer, pulling from both Prometheus and Loki to correlate metrics spikes with log entries. When CPU hits 90%, you can jump directly to logs from that pod at that timestamp.
Apply
We’re deploying four Kubernetes resources: a namespace for isolation, then three HelmChart resources that leverage k3s’s built-in Helm controller. This approach means no local Helm CLI required—just apply the manifests and let k3s handle the rest.
Namespace
Every good monitoring stack deserves its own room. This namespace isolates all observability components from your application workloads.
namespace.yaml
apiVersion: v1
kind: Namespace
metadata:
name: monitoring
labels:
name: monitoring
Nothing to edit here—monitoring is the conventional namespace name that other tools expect. Apply it:
kubectl apply -f namespace.yaml
Grafana + Prometheus Stack
The kube-prometheus-stack chart is an all-in-one deployment that bundles Prometheus, Grafana, Alertmanager, and a collection of pre-configured dashboards and alerting rules. This is where most of your configuration lives.
The serviceMonitorSelector settings below tell Prometheus to scrape all ServiceMonitors across all namespaces—not just those created by this Helm chart. Without this, your application metrics won’t be discovered.
prometheus-stack.yaml
apiVersion: helm.cattle.io/v1
kind: HelmChart
metadata:
name: prometheus
namespace: kube-system
spec:
repo: https://prometheus-community.github.io/helm-charts
chart: kube-prometheus-stack
targetNamespace: monitoring
createNamespace: true
valuesContent: |-
prometheus:
prometheusSpec:
resources:
requests:
cpu: "500m"
memory: "1536Mi"
limits:
cpu: "2"
memory: "3072Mi"
retention: 15d
retentionSize: "8GB"
serviceMonitorSelectorNilUsesHelmValues: false
serviceMonitorSelector: {}
serviceMonitorNamespaceSelector: {}
storageSpec:
volumeClaimTemplate:
metadata:
labels:
recurring-job.longhorn.io/source: enabled
spec:
storageClassName: longhorn # <- edit if using different storage class
accessModes: ["ReadWriteOnce"]
resources:
requests:
storage: 10Gi # <- edit based on your retention needs
grafana:
adminPassword: ChangeMe123! # <- EDIT THIS - but read the warning below
resources:
requests:
cpu: "100m"
memory: "512Mi"
limits:
cpu: "500m"
memory: "1Gi"
additionalDataSources:
- name: Loki
type: loki
url: http://loki.monitoring.svc.cluster.local:3100
access: proxy
jsonData:
tlsSkipVerify: true
dashboardProviders:
dashboardproviders.yaml:
apiVersion: 1
providers:
- name: 'default'
orgId: 1
folder: ''
type: file
disableDeletion: false
editable: true
options:
path: /var/lib/grafana/dashboards/default
dashboards:
default:
loki-logs:
gnetId: 15661
revision: 1
datasource: Prometheus
grafana.ini:
server:
root_url: https://grafana.example.com # <- edit with your domain
dashboards:
default_home_dashboard_path: /var/lib/grafana/dashboards/default/loki-logs.json
persistence:
enabled: true
storageClassName: longhorn # <- edit if using different storage class
size: 2Gi
labels:
recurring-job.longhorn.io/source: enabled
prometheus-node-exporter:
resources:
requests:
cpu: "100m"
memory: "64Mi"
limits:
cpu: "500m"
memory: "256Mi"
enabled: true
hostRootFsMount:
enabled: true
mountPropagation: HostToContainer
hostPID: true
hostNetwork: false
securityContext:
runAsNonRoot: false
runAsUser: 0
seLinuxOptions:
type: spc_t
containerSecurityContext:
allowPrivilegeEscalation: true
readOnlyRootFilesystem: true
capabilities:
add:
- SYS_TIME
drop:
- ALL
extraArgs:
- --collector.filesystem.mount-points-exclude=^/(dev|proc|sys|var/lib/docker/.+|var/lib/kubelet/.+)($|/)
- --collector.filesystem.fs-types-exclude=^(autofs|binfmt_misc|bpf|cgroup2?|configfs|debugfs|devpts|devtmpfs|fusectl|hugetlbfs|iso9660|mqueue|nsfs|overlay|proc|procfs|pstore|rpc_pipefs|securityfs|selinuxfs|squashfs|sysfs|tracefs)$
defaultRules:
create: true
rules:
kubeControllerManager: false
kubeProxy: false
kubeSchedulerAlerting: false
kubeProxy:
enabled: false
kubeControllerManager:
enabled: false
kubeScheduler:
enabled: false
storageClassName: longhorn— change if you're using a different storage provisionerstorage: 10Gi— adjust based on cluster size and retention periodadminPassword: ChangeMe123!— this is the initial password only (more on this below)root_url: https://grafana.example.com— set your actual domain or remove if using port-forward
The node-exporter configuration looks aggressive with those runAsUser: 0 and privilege escalation settings. This is intentional—node-exporter needs deep access to host metrics that unprivileged containers cannot reach. The security context is scoped appropriately.
k3s doesn’t expose kube-controller-manager or kube-scheduler metrics the way kubeadm clusters do. The defaultRules section disables alerts that would otherwise fire constantly on non-existent endpoints. The disabled components (kubeProxy, kubeControllerManager, kubeScheduler) reflect k3s architecture, where these run as embedded processes rather than standalone pods. Enabling them would just generate scrape errors.
Alloy Log Collector
Alloy replaces the older Promtail agent for log collection. It gathers pod logs via the Kubernetes API and ships them to Loki with consistent labels for filtering.
alloy.yaml
apiVersion: helm.cattle.io/v1
kind: HelmChart
metadata:
name: alloy
namespace: kube-system
spec:
repo: https://grafana.github.io/helm-charts
chart: k8s-monitoring
targetNamespace: monitoring
createNamespace: true
valuesContent: |-
cluster:
name: my-cluster # <- edit: any name you want, purely cosmetic
destinations:
- name: loki
type: loki
url: http://loki-gateway/loki/api/v1/push
clusterEvents:
enabled: true
collector: alloy-logs
namespaces:
- monitoring
nodeLogs:
enabled: false
podLogs:
enabled: true
gatherMethod: kubernetesApi
collector: alloy-logs
labelsToKeep:
- "app"
- "app_kubernetes_io_name"
- "container"
- "instance"
- "job"
- "level"
- "namespace"
- "service_name"
extraDiscoveryRules: |
rule {
source_labels = ["__meta_kubernetes_pod_label_app_kubernetes_io_name"]
target_label = "service_name"
}
rule {
source_labels = ["__meta_kubernetes_pod_label_app"]
regex = "(.+)"
target_label = "service_name"
}
alloy-singleton:
enabled: false
alloy-metrics:
enabled: false
alloy-logs:
enabled: true
alloy:
mounts:
varlog: false
dockercontainers: false
clustering:
enabled: true
alloy-profiles:
enabled: false
alloy-receiver:
enabled: false
name: my-cluster— purely a label, pick whatever identifies this cluster to you
The labelsToKeep array is curated to balance queryability with cardinality. High-cardinality labels (like pod UIDs) would explode Loki’s index size. The extraDiscoveryRules ensure your apps get a consistent service_name label regardless of whether they use app or app.kubernetes.io/name in their manifests.
Loki Log Storage
Loki stores logs in a cost-efficient way by only indexing metadata (labels), not log content. This single-binary deployment mode is perfect for small-to-medium clusters.
Loki’s query performance depends heavily on caching. The chunksCache and resultsCache sections below store recent chunks and query results in memory. The 512Mi allocation handles moderate query loads—increase if dashboards feel sluggish.
loki.yaml
apiVersion: helm.cattle.io/v1
kind: HelmChart
metadata:
name: loki
namespace: kube-system
spec:
repo: https://grafana.github.io/helm-charts
chart: loki
targetNamespace: monitoring
createNamespace: true
valuesContent: |-
loki:
auth_enabled: false
limits_config:
volume_enabled: true
allow_structured_metadata: true
retention_period: 168h # <- edit: 7 days default
commonConfig:
replication_factor: 1
schemaConfig:
configs:
- from: "2024-04-01"
store: tsdb
object_store: filesystem
schema: v13
index:
prefix: loki_index_
period: 24h
storage:
type: filesystem
compactor:
working_directory: /var/loki/compactor
compaction_interval: 10m
retention_enabled: true
retention_delete_delay: 2h
retention_delete_worker_count: 150
delete_request_store: filesystem
singleBinary:
replicas: 1
persistence:
enabled: true
size: 5Gi # <- edit based on log volume
storageClass: longhorn # <- edit if using different storage class
backend:
replicas: 0
read:
replicas: 0
write:
replicas: 0
deploymentMode: SingleBinary
chunksCache:
enabled: true
allocatedMemory: 512
resources:
requests:
memory: 512Mi
cpu: 100m
limits:
memory: 1Gi
resultsCache:
enabled: true
allocatedMemory: 512
resources:
requests:
memory: 512Mi
cpu: 100m
limits:
memory: 1Gi
monitoring:
selfMonitoring:
enabled: false
lokiCanary:
enabled: false
test:
enabled: false
limits_config:
volume_enabled: true
ingestion_rate_mb: 50
ingestion_burst_size_mb: 100
retention_period: 720h # <- edit: 30 days for outer limit
retention_period: 168h— how long logs are kept (7 days)size: 5Gi— persistent volume size for log storagestorageClass: longhorn— change if using different storage provisioner
The SingleBinary deployment mode bundles all Loki components into one pod. For larger clusters (50+ nodes, heavy log volume), you’d switch to the distributed mode with separate read/write/backend replicas. But for most self-hosted scenarios, single binary keeps resource usage reasonable.
SingleBinary Loki works well for clusters under 50 nodes ingesting less than 100GB/day of logs. Beyond that, you'll hit memory pressure and query timeouts.
Signs you've outgrown SingleBinary:
- Loki OOMKilled during large queries
- Dashboard queries timing out after 30s
- Ingestion lag visible in Alloy metrics
The upgrade path: Set deploymentMode: SimpleScalable and configure read, write, and backend replica counts. This separates ingestion from querying, letting you scale each independently. The config in this article is structured to make that transition straightforward—just uncomment the replica settings and set singleBinary.replicas: 0.
Deploy the Stack
Apply everything in order:
kubectl apply -f namespace.yaml
kubectl apply -f prometheus-stack.yaml
kubectl apply -f alloy.yaml
kubectl apply -f loki.yaml
Watch the pods come up:
kubectl get pods -n monitoring -w
The full stack takes 2-5 minutes to stabilize. Prometheus and Loki need to initialize their storage, and Grafana downloads dashboards from grafana.com on first boot.
Real-world Application
With everything deployed, you have a complete observability stack collecting metrics and logs. Now you need to actually see it.
Access via Port-Forward
The zero-configuration approach—no domain required, works immediately
kubectl port-forward -n monitoring svc/prometheus-grafana 3000:80
Open http://localhost:3000 in your browser
- Username:
admin - Password:
ChangeMe123!
Do not keep the provisioned password. Log in immediately and change it via Administration → Users → admin → Change password. The password in the HelmChart values is stored in plain text in your cluster's ConfigMaps. Anyone with cluster access can read it.
Access via Ingress (Recommended)
For production use, expose Grafana through a proper domain with TLS. If you followed the Setup Domain with HTTP TLS challange article with cert-manager and Cilium ingress, certificates will be automatically issued. Grafana include login process support plain username + password or other SSO techniques.
grafana-ingress.yaml
apiVersion: networking.k8s.io/v1
kind: Ingress
metadata:
name: grafana-ingress
namespace: monitoring
annotations:
cert-manager.io/cluster-issuer: letsencrypt-prod
acme.cert-manager.io/http01-edit-in-place: "true"
ingress.cilium.io/force-https: "true"
spec:
ingressClassName: cilium
tls:
- hosts:
- grafana.example.com # <- edit with your domain
secretName: grafana-kubegen-tls
rules:
- host: grafana.example.com # <- edit with your domain
http:
paths:
- path: /
pathType: Prefix
backend:
service:
name: prometheus-grafana
port:
number: 80
grafana.example.com— replace both occurrences with your actual subdomain
Apply, wait for the certificate (30~90sec) and access Grafana at https://grafana.your-domain.com
kubectl apply -f grafana-ingress.yaml
Navigating Grafana
Once logged in, three areas deserve your immediate attention:
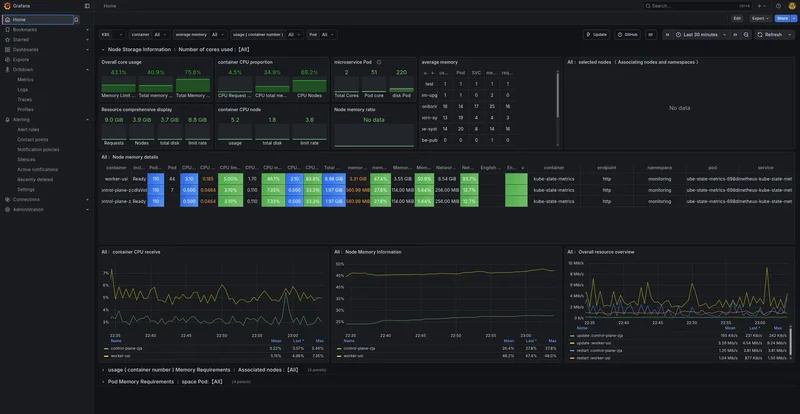
Home Dashboard
The home page displays the Loki Logs dashboard we configured as default. This shows node-level information including CPU, memory, disk utilization, and network I/O across your cluster. It’s the “is everything on fire?” view.

Drilldown → Logs
Navigate here to query logs from every application in your cluster through a unified interface. Loki’s LogQL query language lets you filter by namespace, pod, container, or any label.
All your application logs, in one place, with consistent labeling. Additionally you won’t lose your log anymore because a pod crashed. Everything persisted in K8s volumes.